0 руб
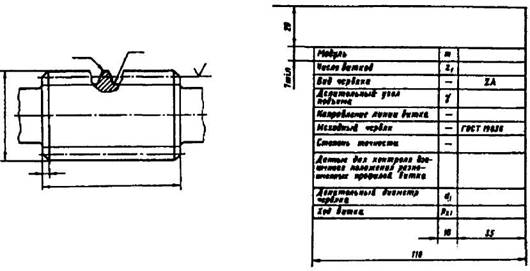
Оформить заказПримеры указания параметров зубчатого венца на чертежах червяков и червячных колес приведены на рис. 68,69. Неиспользуемые строки в таблицах параметров следует исключать или прочеркивать.

Рис. 68. Пример указания параметров зубчатого венца на чертеже червяка вида ZA (архимедова червяка)

Рис. 69. Пример указания параметров зубчатого венца на чертеже колеса, сопрягаемого с червяком вида ZA (архимедовым червяком)